Effektmonitor v 2.0
+ Avansert Effektstyring med doble progonser fra AMS måler HAN port Tibber pulse + Blitzwolf Wi-Fi strømplugger
Styring av Blitzwolf og Deltaco Wi-Fi strømplugger fra Effektkontroll panelet AMS måler + Tibber Pulse HAN adapter. Effektkontroll algoritme og full toveis Blitzwolf smart WiFi strømplugg integrasjon med Tuya Smartlife mobil app. Timeforbruk prognose basert på forbruket fra timestart til nå (treg prognose) og prognose basert på forbruket fra timestart til nå pluss effekt nå (rask prognose endring). Kan stilles inn til å både varsle og slå av alle tunge laster ved oppnådd feks. 5 kWh energiforbruk per time. Dette sikrer maksimal utnyttelse av abonnert kapasitest/effektledd uten risiko for å automatisk abonnere på høyere kapasitets/effektledd noe som skjer automatisk hver gang tidligere maks timeforbruk overskrides.
Trenger tibber pulse HAN adapter i sikringskapet og WiFi internet minimum 64 Kbps.
Eksemplet over viser en bedrift med Elvia som nettleverandør og har effektmålt nettleie tariff. Bedriften bruker 28 kWh i timen i gjennomsnitt i måneden. Dette ville kunne kostet kr. 3590 i effektledd den måneden hvis forbruket var holdt jevnt hele måneden. Uten effektstyring ble kostnaden isteden kr. 26 576 i effektledd den måneden. Elvia avregner effekledd fra maks timeforbruk kWh innenfor 1 enkelt kalendermåned. Elvia i Innlandet fylke avregner effektledd fra maks timeforbruk i året og det blir da prisen man må fortsette å betale i 12 måneder fremover. Programmet effektkontroll kan stilles inn til å utjevne forbruket til en maksimal brukerdefinert grense f.eks. maks 5 kWh pr. time.
Morgendagens strømpris (22.12.2021), sanntids timeforbruk og kostnad samt temperatur og historisk forbruk kan lagres i influx database og analyseres med Grafana
Funksjoner
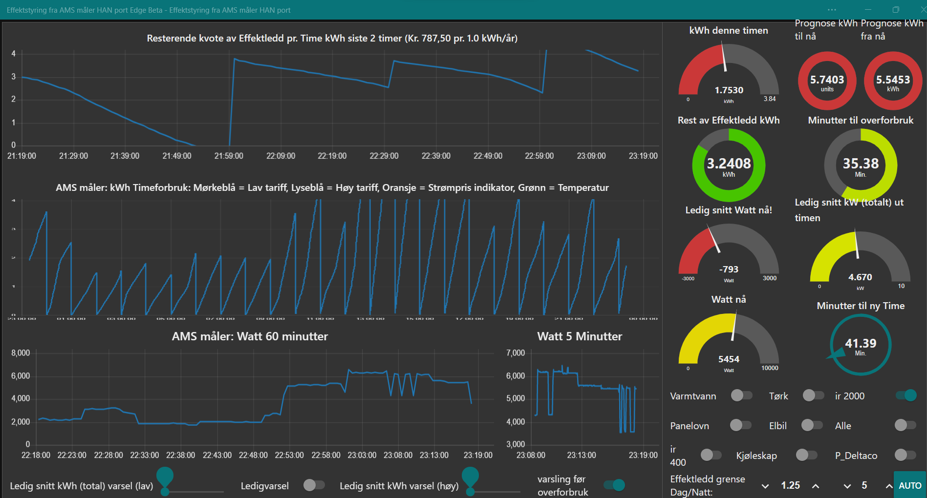
Her er et eksempel med strømforbruk sanntids prognoser regnet ut kontinuerlig hvert 2,5 sekund denne timen. Den ene prognosen er på 5,54 kWh med kort prognose fra timestart + nåværende effekt og den andre prognosen er 5,74 kWh som er lang prognose fra timestart som er målt forbruk fra timestart målt alene uten hensyn til at det nettopp er blitt slått på mer effekt.
Det er 41 minutter igjen til ny time men det er bare 35 minutter igjen til det blir brukt opp 5 kWh kvoten om man fortsetter med samme forbruk som nå ut timen. Det brukes for øyeblikket 5,454 kW men man kan faktisk kun bruke 4,670 kW jevnt ut timen uten å få overforbruk siden det gjenstår bare 3,24 kWh av de 5 kWh som er laveste trinn på kapasitetsleddet. Nå er det allerede brukt 1,7530 kWh denne timen. Det brukes altså 793 watt for mye akkurat nå som det vises på ledig snitt watt nå indikatoren, hvis man fortsetter ut timen med samme effekt belastning som nå.
Utstyr
Om du ønsker rabatt på kjøp av Tibber Pulse kan du benytte denne linken her: https://tibber.com/no/invite/8b1f3c13 dersom du vil kjøpe tibber pulse med 500 kr verve rabatt :-) da blir prisen for tibber pulse kun Kr. 114 ink. frakt.
Om du ikke mottar 500 kr bonus gå da og registrer vervekoden manuelt i tibber appen etter registrering og bruk da vervekode 8b1f3c13 for å motta din bonus.
Om du ikke ønsker å bruke tibber HAN adapter kan også lage din egen HAN adapter, se fulle instruksjoner her: https://www.youtube.com/watch?v=o_lRGSJUoWI
Deltaco smart strømplugg koster kun 100 kr. på Power
Kontaktor: Kontaktorens oppgave er å fungere som en elektrisk styrt bryter, der en forholdsvis liten styrestrøm kan styre en forholdsvis stor hovedstrøm. Et eksempel: En enkel liten Blitzwolf 10A Wi-Fi strømplugg i stikkkontakten kan brukes til å styre en kraftig 63A kontaktor trygt og godt i årevis selv med konstant høy belastning. En varmtvannsbereder bruker som regel 10A






